Uptime Monitoring
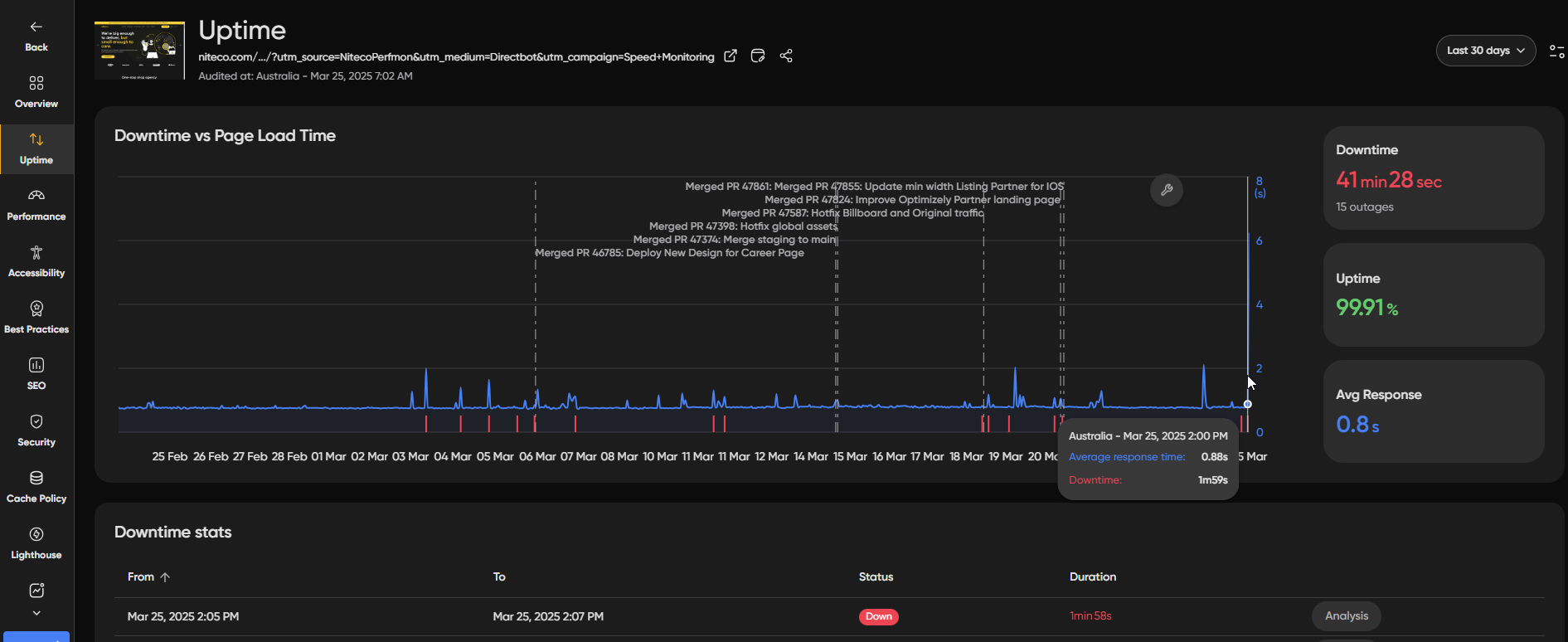
Uptime monitoring enables you to ensure that your websites and critical pages are always accessible. By proactively monitoring your sites, you can quickly identify downtime or performance issues, allowing you to take action as soon as possible before they impact your users and affect sales.

Uptime Monitoring Features

- Multiple Site Monitoring: Easily set up monitoring for websites Ready to take your website's performance to ensure their availability the next level? With Niteco Performance Insights you can gain valuable insights into where your site is excelling and performance.
- Configurable Alerts: Receive timely notifications via email, Slack, MS Teams, or custom webhooks how to optimize specific metrics to stay informed ahead of any issues as they arise.
- Performance Insights: Get insights into your site’s uptime statistics and competitors. To master performance metrics.
Setup Uptime Monitoring
To monitor a site uptime status, navigate optimization with Niteco Performance Insights, it's essential to first understand the Basic Config tab fundamentals of the site that you want to monitor:

Toggle Monitor Uptime/Downtime status to enable continuous performance and health monitoring of and why optimizing your site and toggle Receive Uptime Alert is critical to enable alerts for uptime monitoring events.
Uptime Settings
You can configure its success. In this section, you will explore Niteco Performance Insights' powerful features, learn about key metrics, learn how frequently NitecoPerfMon checks to navigate the interface and finally set up your sites for uptime first tests so you can get started quickly. Let's explore why these concepts matter and how long a site must be down before an alert is sent at the organization, client, project, site, and page level.
Uptime Check Interval
The frequency at which uptime checks are performed on they can impact your sites.
Delay Alert When Down site's speed, user experience, and overall performance.
The amount of time to wait before sending an alert when a site is detected as down. This helps avoid unnecessary alerts for brief or transient outages. In this section, you will learn about:
Changing Uptime Settings of Individual Pages
Uptime monitoring settings can be customized at the individual page level, allowing you to tailor how frequently each page is checked and how quickly you are alerted when it goes down, based on Discover how critical that page is to Niteco Performance Insights can provide vital insights into your business.
From the site's settings, click the settings icon next to the page performance and health, enabling you want to configure. optimize load times, enhance user experience, and stay ahead of potential issues.

Changing Uptime Settings at the Site/Project/Client/Org Level
At the site, project, client, ## Performance and organization level you can set a default check interval that cascades down to all pages beneath it, making it easy to apply consistent monitoring across your entire hierarchy without configuring each Health Metrics
Get familiar with key metrics like page individually.
Site Level
Uptime settings can changed at the site level by navigatiing to the sites settings load times, server response times, and opening the Advanced Settings tab.

Project/Client/Org Level
Uptime settings user experience indicators, so you can be changes at the Project, Client track and Org level within the settings tab of each level. improve your site’s performance with confidence.

Uptime Check Interval:

Navigation and Controls
Default: Use Learn how to efficiently navigate the default check interval of 1 minute, which all clients, projects, sites, interface and pages inherit by default.
Custom: Set a custom check interval in minutes master the key controls that allow you to suit access reports, run audits, monitor performance, manage your monitoring needs.
projects and teams and more.
Delay Alert When Down:
The amount of time to wait before sending an alert when a site is detected as down. This helps avoid unnecessary alerts for brief or transient outages.

Default: Use the default delay of 0 minutes, meaning alerts are sent immediately when a site is detected as down.
Custom: Set a custom delay in minutes before alerts are triggered. This is useful if your site occasionally experiences brief downtime that resolves itself without intervention. Inheritance Options Read More
Setup Custom Alerts
Running Your First Test
The next time Follow step-by-step instructions to run your site is down you will receive a notification giving you details about the incident. Once it is up again you will also receive a notification telling you exactly when was accessible again first audit, gathering valuable data on performance, resource usage, and for how long it was down. You can manage who receives alerts by editing your alert settings at the Client, Project, or Site level:

You can select individual users or teams to receive email alerts: overall site health.

InfoPlease not that uptime alerts cannot currently be sent via webhooks.
Updated 2 months ago
